Development
6 min readIn modern microservice computing environments, maintaining optimal performance and understanding the intricate workings of your applications is paramount. Traditional monitoring methods often fall short when dealing with distributed systems, leaving developers and operators grappling in the dark when issues arise. This is where observability comes into play, offering a powerful paradigm shift towards understanding and managing software.
But what is observability, and how does it revolutionize our ability to monitor and improve our systems? Moreover, how can OpenTelemetry, and Broadleaf Commerce's tailored integration amplify our insights? In this blog, we will explore the concepts of observability, delve into the capabilities of OpenTelemetry, and examine how Broadleaf Commerce leverages it to provide an enhanced view of your application’s performance and health.
At its core, observability is the ability to understand the internal state of a system by examining its external outputs. Unlike traditional monitoring, which often relies on predefined metrics and logs, observability encourages the collection and analysis of a wider range of data, including traces, metrics, and logs. This holistic approach allows us to ask and answer complex questions about system behavior, even those that were initially unanticipated.
Observability is about more than just knowing that something happened; it's about understanding why it happened. This proactive approach is crucial for maintaining system health, optimizing performance, and ensuring a seamless customer experience.
Observability is built on three key pillars that provide a comprehensive view of system behavior:
Together, these pillars provide a complete and nuanced picture of how a system is operating. Metrics offer a broad view, logs provide detailed event-level data, and traces connect the dots to show the entire journey of a request.
Implementing effective observability can be challenging, particularly in complex environments. This is where OpenTelemetry enters the scene. OpenTelemetry is an open-source project under the Cloud Native Computing Foundation (CNCF) that offers a vendor-neutral, standardized method for collecting, processing, and exporting telemetry data.
OpenTelemetry addresses the fragmentation in observability by providing a unified set of APIs, libraries, and tools for instrumenting applications and gathering telemetry data. By using OpenTelemetry, developers can instrument their code once and then select from various backends for analysis and visualization, eliminating vendor lock-in and simplifying the creation of robust observability pipelines.
Key Advantages of OpenTelemetry
OpenTelemetry offers several significant benefits:
By adopting OpenTelemetry, organizations can streamline their observability initiatives, reduce complexity, and gain deeper visibility into their systems.
Recognizing the importance of observability for maintaining a reliable, high-performing e-commerce platform, Broadleaf Commerce has integrated native support for OpenTelemetry. This empowers developers and operators to effectively monitor and manage their Broadleaf deployments.
Broadleaf Commerce aligns with the OpenTelemetry specifications and open-source components for exporting application health, logging, and performance signals. With widespread support for OpenTelemetry among Application Performance Monitoring (APM) products, Broadleaf can interact with any chosen APM, providing tailored performance data specific to Broadleaf implementations. Furthermore, Broadleaf's OpenTelemetry support is customizable, enabling the addition of new logs, metrics, and trace information beyond the default offerings.
Broadleaf's JavaAgent Instrumentation: Customized for E-Commerce
The core of Broadleaf's OpenTelemetry integration is its specialized JavaAgent instrumentation. This agent attaches at runtime to record execution flow traces, extract health metrics, and export logs. These data points are correlated, meaning you can seamlessly identify specific logs related to a particular execution trace. All data is communicated via the OTLP protocol.
Broadleaf's JavaAgent is specifically tailored to the unique requirements of Broadleaf e-commerce platforms, capturing data that is essential for understanding and troubleshooting Broadleaf deployments, including:
This tailored approach offers a significant advantage, enabling Broadleaf users to gain insights that might be missed with generic OpenTelemetry implementations.
Here are some key concepts underlying Broadleaf's OpenTelemetry integration:
Reference APM and Visualizations
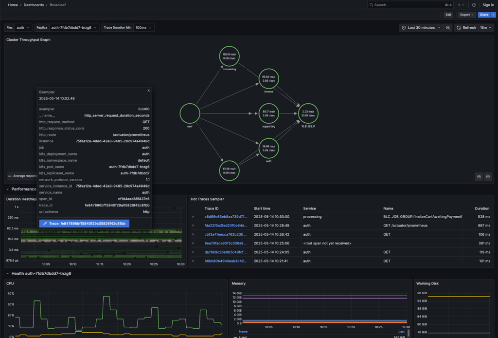
Broadleaf provides a reference dashboard for visualizing system health. This dashboard, based telemetry harvested via OTLP and Prometheus, includes:
These visualizations provide critical insights into the overall health and performance of your Broadleaf application. The following example visualization focuses on system health and performance, giving insight into throughput and resource utilization. Correlations to traces are also provided here (Hot Trace Samples and exemplars in the Duration Heatmap). Many other visualizations and research tools are exposed in the reference APM.
Figure 1 : Reference Dashboard

Broadleaf's OpenTelemetry JavaAgent is built on the official OpenTelemetry JavaAgent with enhancements for Broadleaf-specific needs. While sufficient out-of-the-box, further customization is possible.
Developers can customize the agent by:
These customization options provide flexibility to tailor observability to specific project requirements.
Observability is crucial for understanding and managing complex systems, and OpenTelemetry provides a powerful, standardized toolset. Broadleaf Commerce's seamless integration with OpenTelemetry, including its customized JavaAgent, empowers you to gain deep insights into your platform. By leveraging these capabilities, you can ensure optimal performance, proactively address issues, and deliver exceptional customer experiences.